Skip to content

Node Dashboard

The Node Dashboard provides detailed metrics for individual ClickHouse nodes, giving you deep insights into node-specific performance and health.

Overview

The Node Dashboard is a pre-configured monitoring view that requires no setup. It automatically:

  • Aggregates Metrics: Collects data from ClickHouse system tables
  • Visualizes Performance: Displays metrics as charts, gauges, and tables
  • Provides Drill-downs: Click on metrics to see detailed breakdowns
  • Updates in Real-time: Refreshes automatically or manually to see latest data

Opening the Node Dashboard

  1. Select a Node: Click the host name node in schema tree or the 'Node Status' from the dashboard icon on the sidebar
  2. View Dashboard: The node dashboard displays automatically

Dashboard Overview

The dashboard shows key node health indicators:

  • Server Version
  • Server Uptime
  • Warning
  • Errors
  • Queries
  • Merge
  • Mutations
  • Replication Status
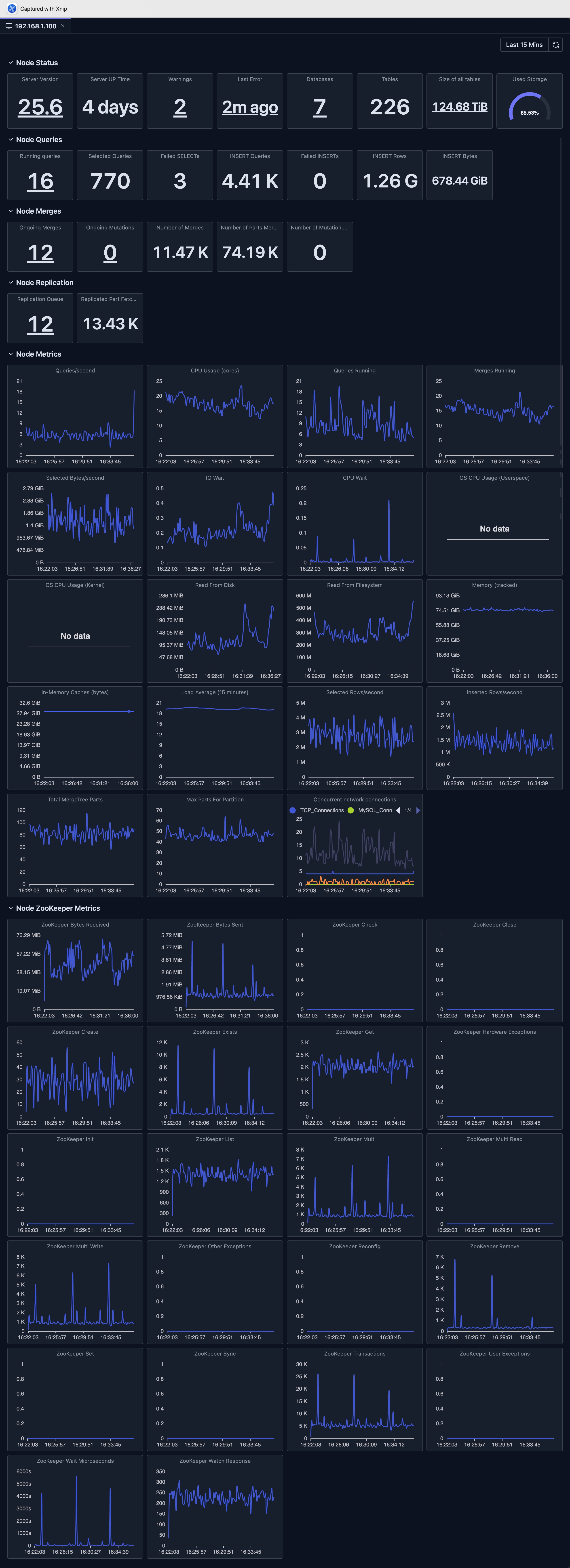
  • Key Metrics

Node dashboard showing detailed metrics for a single ClickHouse node including CPU, memory, disk I/O, and active queries

Dashboard Features

Time Range Selection

The dashboard supports flexible time range selection:

  • Predefined Ranges: Last 15 minutes, Last hour, Today, Last 7 Days, etc.
  • Custom Range: Select specific start and end times
  • Auto-refresh: Automatically refresh data at intervals (where supported)

Chart Types

The dashboard uses various visualization types:

  • Stat Cards: Single-value metrics with drill-downs
  • Line Charts: Time-series data with multiple series
  • Bar Charts: Distribution and comparison data
  • Gauges: Percentage and threshold indicators
  • Tables: Detailed data with sorting and pagination

Drill-downs

Many dashboard support drill-down functionality.

For example, for the 'Total Data Size' Stat panel, when clicking this panel, it opens a dialog to show details of data size, which is per server data size so that we know the distribution of original total size metric.

Refresh and Auto-refresh

  • Manual Refresh: Click the refresh button to update data
  • Auto-refresh: Enable automatic updates (where supported)

Limitations

  • System Table Access: Requires read access to ClickHouse system tables
  • Data Retention: Metrics depend on ClickHouse's system tables retention settings
  • Availability: Requires your ClickHouse node to be available
  • Version Compatibility: Some metrics may not be available in older ClickHouse versions
  • Performance Impact: Querying large time ranges may be slow and consumes resources of your ClickHouse cluster

Deep dive: Explore System Log Introspection for detailed analysis of system tables.

Next Steps

Released under the Apache License 2.0